搜索
汉力达液压金币充值官方微信群液压资料下载
查看: 80718|回复: 93

[培训] 干货——力士乐恒压,负载敏感,恒功率变量泵控制

    [复制链接]
  • 打卡等级:常驻居民
  • 打卡总天数:575
  • 打卡总奖励:1682
发表于 2016-7-5 22:12:36 | 显示全部楼层 |阅读模式
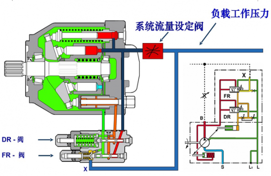
干货——力士乐恒压,负载敏感,恒功率变量控制,

干货——力士乐恒压,负载敏感,恒功率变量泵控制

干货——力士乐恒压,负载敏感,恒功率变量泵控制

干货——力士乐恒压,负载敏感,恒功率变量泵控制

干货——力士乐恒压,负载敏感,恒功率变量泵控制

力士乐变量泵控制.part2.rar

512 KB, 下载次数: 2477

售价: 5 金钱  [记录]

干货——力士乐恒压,负载敏感,恒功率变量泵控制

力士乐变量泵控制.part3.rar

512 KB, 下载次数: 2344

售价: 5 金钱  [记录]

干货——力士乐恒压,负载敏感,恒功率变量泵控制

力士乐变量泵控制.part4.rar

358.33 KB, 下载次数: 1971

售价: 5 金钱  [记录]

干货——力士乐恒压,负载敏感,恒功率变量泵控制

力士乐变量泵控制.part1.rar

512 KB, 下载次数: 2466

售价: 5 金钱  [记录]

干货——力士乐恒压,负载敏感,恒功率变量泵控制

  • 打卡等级:伴坛终老
  • 打卡总天数:2586
  • 打卡总奖励:7055
发表于 2016-7-6 08:27:20 | 显示全部楼层
下载完成,还有其它泵的内容,很好。
回复

使用道具 举报

  • 打卡等级:无名新人
  • 打卡总天数:1
  • 打卡总奖励:7
发表于 2016-7-6 11:08:03 | 显示全部楼层
要是能再详细一些就好了
回复

使用道具 举报

  • 打卡等级:论坛老炮
  • 打卡总天数:1110
  • 打卡总奖励:4404
发表于 2016-7-6 21:41:48 | 显示全部楼层
资料很好,谢谢!
回复

使用道具 举报

  • 打卡等级:偶尔看看
  • 打卡总天数:94
  • 打卡总奖励:272
发表于 2016-7-14 01:48:47 | 显示全部楼层
{:9_221:}感激得不得了 谢谢楼主大神
回复

使用道具 举报

  • 打卡等级:初来乍到
  • 打卡总天数:56
  • 打卡总奖励:189
发表于 2016-7-27 22:03:59 | 显示全部楼层
赚积分,下资料
回复

使用道具 举报

发表于 2016-10-16 19:51:19 | 显示全部楼层
谢谢楼主大神~~~
回复

使用道具 举报

发表于 2016-10-16 20:43:47 | 显示全部楼层
留言赚积分下载~~
回复

使用道具 举报

  • 打卡等级:偶尔看看
  • 打卡总天数:82
  • 打卡总奖励:434
发表于 2016-10-16 21:53:26 | 显示全部楼层
很一般的资料,不过还是谢谢
回复

使用道具 举报

  • 打卡等级:偶尔看看
  • 打卡总天数:144
  • 打卡总奖励:368
发表于 2016-10-17 03:16:41 | 显示全部楼层
很一般的资料,不过还是谢谢
回复

使用道具 举报

您需要登录后才可以回帖 登录 | 立即注册

本版积分规则