设为首页
收藏本站
所有帖子
关于我们
联系我们
微信群
开启辅助访问
搜索
搜索
本版
用户
门户
Portal
资讯
液压资讯
观点
观点
产品
液压产品
技术
液压技术
合集
导读
Guide
下载
签到
金币
论坛
BBS
登录
立即注册
腾讯QQ
账号
自动登录
找回密码
密码
登录
立即注册
只需一步,快速开始
好友
动态
收藏
分享
帖子
日志
记录
相册
留言板
勋章
任务
道具
设置
退出
液压圈
»
论坛
›
液压元件
›
液压多路阀
›
parker 多路阀
负载敏感资料下载
|
液压培训资料下载
|
液压样本下载
|
AMESim资料下载
|
力士乐资料下载
|
挖掘机资料下载
|
标准资料下载
|
多路阀资料下载
返回列表
查看:
4665
|
回复:
3
parker 多路阀
[复制链接]
cgq01
cgq01
当前离线
积分
13
注册时间
2013-7-19
最后登录
1970-1-1
IP卡
狗仔卡
发表于 2013-7-19 10:17:03
|
显示全部楼层
|
阅读模式
哪儿大侠有parker
多路阀
样本
啊?
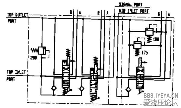
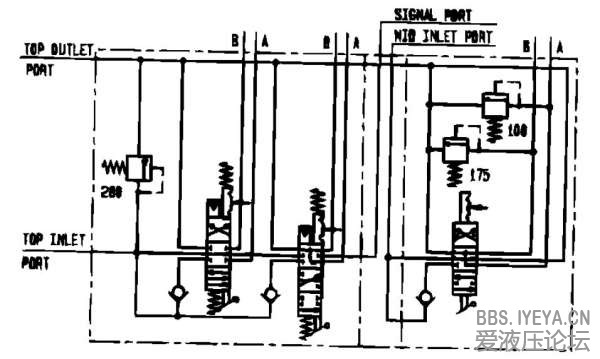
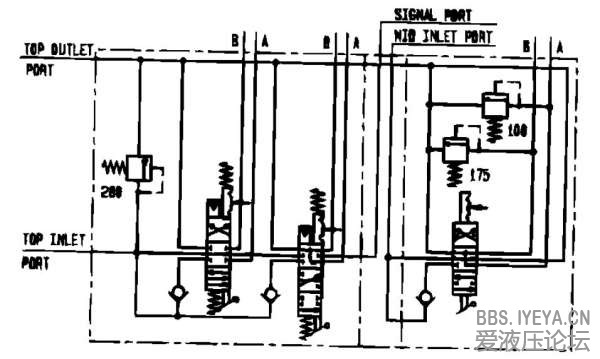
还有下边这个多路阀谁见多啊?指点一下谢谢
parker
1
2
相关帖子
.
Design Engineers Handbook by Parker Hannifin Corporation-全-340页
.
派克美国拉杆缸新样本
.
美国派克汉尼汾正品电磁方向阀|parker电磁阀
.
美国派克parker高压泵 年底促销优惠
.
parker滤油机资料
.
派克parker胶管接头1CE26 45°接头
.
派克parker液压胶管接头1CF26
.
派克parkerSAE 45°锥内螺纹 直接头10826
.
parker/派克1CE43-12-6胶管接头
.
派克parker液压泵|parker柱塞泵|派克柱塞泵
回复
使用道具
举报
提升卡
置顶卡
变色卡
oyring
oyring
当前离线
积分
73
注册时间
2012-11-9
最后登录
1970-1-1
IP卡
狗仔卡
发表于 2013-7-21 16:45:40
|
显示全部楼层
(⊙o⊙)…样本在公司,带不出来。。。
回复
使用道具
举报
master001
master001
当前离线
积分
31
注册时间
2013-8-27
最后登录
1970-1-1
IP卡
狗仔卡
打卡等级:无名新人
打卡总天数:3
打卡总奖励:16
发表于 2013-8-27 11:45:38
|
显示全部楼层
看看parker的网站上是否有。
回复
使用道具
举报
笑看风云
笑看风云
当前离线
积分
52
注册时间
2010-6-30
最后登录
1970-1-1
IP卡
狗仔卡
打卡等级:初来乍到
打卡总天数:39
打卡总奖励:114
发表于 2013-10-10 12:31:22
|
显示全部楼层
parker官网有的,可以下载的
回复
使用道具
举报
返回列表
高级模式
B
Color
Image
Link
Quote
Code
Smilies
您需要登录后才可以回帖
登录
|
立即注册
本版积分规则
发表回复
回帖后跳转到最后一页
浏览过的版块
液压油缸
液压技术
插装阀
公告区
快速回复
返回顶部
返回列表