设为首页
收藏本站
所有帖子
关于我们
联系我们
微信群
开启辅助访问
搜索
搜索
本版
用户
门户
Portal
资讯
液压资讯
观点
观点
产品
液压产品
技术
液压技术
合集
导读
Guide
下载
签到
金币
论坛
BBS
登录
立即注册
腾讯QQ
账号
自动登录
找回密码
密码
登录
立即注册
只需一步,快速开始
好友
动态
收藏
分享
帖子
日志
记录
相册
留言板
勋章
任务
道具
设置
退出
液压圈
»
论坛
›
液压工程师
›
资料下载
›
泵车液压系统培训
负载敏感资料下载
|
液压培训资料下载
|
液压样本下载
|
AMESim资料下载
|
力士乐资料下载
|
挖掘机资料下载
|
标准资料下载
|
多路阀资料下载
返回列表
查看:
2781
|
回复:
0
[培训]
泵车液压系统培训
[复制链接]
石头
石头
当前离线
积分
532
注册时间
2009-8-23
最后登录
1970-1-1
IP卡
狗仔卡
打卡等级:无名新人
打卡总天数:6
打卡总奖励:7
发表于 2024-2-26 18:54:21
|
显示全部楼层
|
阅读模式
本帖最后由 石头 于 2024-2-26 18:58 编辑
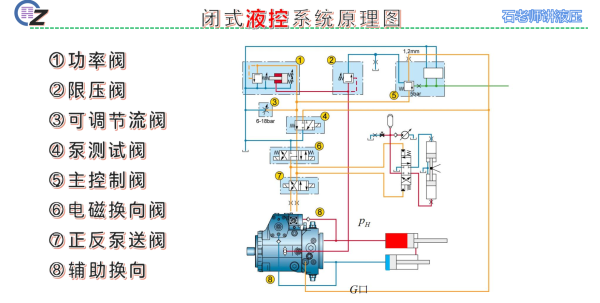
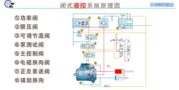
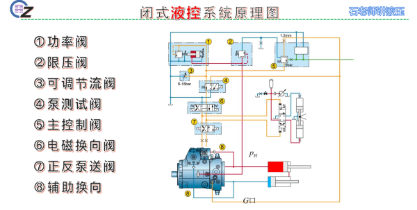
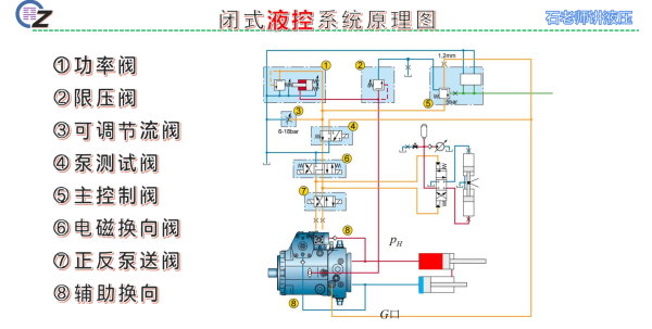
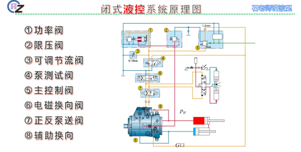
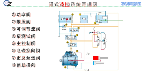
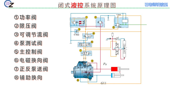
泵车
闭式
液压系统
培训
泵车闭式液压系统.pdf
(12.58 MB, 下载次数: 62, 售价: 30 金钱)
2024-2-26 18:53 上传
点击文件名下载附件
泵
车液压系统-开式系统培训
泵车液压系统 开式系统.pdf
(15.04 MB, 下载次数: 52, 售价: 30 金钱)
2024-2-26 18:58 上传
点击文件名下载附件
泵车液压系统-臂架系统培训
泵车液压系统 臂架系统.pdf
(14.1 MB, 下载次数: 52, 售价: 30 金钱)
2024-2-26 18:58 上传
点击文件名下载附件
回复
使用道具
举报
提升卡
置顶卡
变色卡
返回列表
高级模式
B
Color
Image
Link
Quote
Code
Smilies
您需要登录后才可以回帖
登录
|
立即注册
本版积分规则
发表回复
回帖后跳转到最后一页
浏览过的版块
公告区
插装阀
液压电磁阀
液压油缸
液压技术
工程机械
液压辅件
液压泵马达
伺服控制
快速回复
返回顶部
返回列表