搜索
汉力达液压金币充值官方微信群液压资料下载
查看: 4680|回复: 5

菜鸟报道帖子,关于泵串并联的一个问题

[复制链接]
发表于 2014-2-25 12:48:42 | 显示全部楼层 |阅读模式
由sunboy的哦帖子https://www.iyeya.cn/thread-19441-1-1.html联想到的另一个问题。
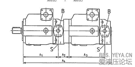
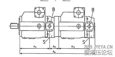
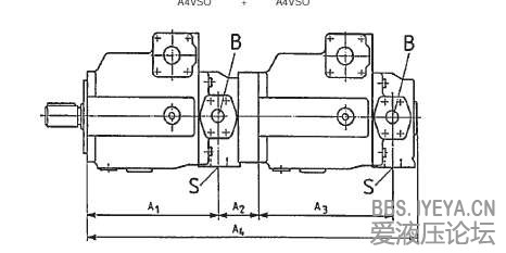
之前参与过力士乐的客户推广会,他们的工程师讲过,如A7V系列的斜轴不可以串联,A4VSO和A10VSO系列的斜盘泵可以串联,就是不知道为什么,高手解释下。
发表于 2014-2-25 16:26:20 | 显示全部楼层
如果要串联,必须两个泵的主轴在同一轴线上,A7V是斜轴式,无法与后泵同轴相连
回复

使用道具 举报

发表于 2014-2-25 16:58:29 | 显示全部楼层
指的是能不能串泵
回复

使用道具 举报

发表于 2014-2-26 08:29:44 | 显示全部楼层
斜轴的屁股是歪的,不在一条轴线上,没办法串
回复

使用道具 举报

  • 打卡等级:以坛为家
  • 打卡总天数:842
  • 打卡总奖励:3389
发表于 2014-2-26 08:43:55 | 显示全部楼层
独自寻觅 发表于 2014-2-25 16:26
如果要串联,必须两个泵的主轴在同一轴线上,A7V是斜轴式,无法与后泵同轴相连

正解,光想想他们假如能串的话,串起来的样子,就知道这是不行的。
回复

使用道具 举报

 楼主| 发表于 2014-2-26 09:17:10 | 显示全部楼层
本帖最后由 zzjisyzfs 于 2014-2-26 09:41 编辑
313996335 发表于 2014-2-25 16:58
指的是能不能串泵


谢谢哈,回答很到位。再查样本也看到了。
A4VSO A4VSO.JPG
A4VSO A10VSO.JPG
回复

使用道具 举报

您需要登录后才可以回帖 登录 | 立即注册

本版积分规则